This post is Prometheus hands on, where we will setup API monitoring using Prometheus, integration with Grafana for data visualization. The entire setup will be achieved using docker compose.
If you are new to Prometheus, I would recommend to read my post on What is Prometheus?
We will go through step by step as below
Architecture
Exposing /metrics endpoint in GO API
Prometheus.yml
Docker compose
Running Docker Compose
Launching applications
go rest api, metrics endpoint, prometheus, grafana
Grafana configuration
Load test the api and monitor metrics on grafana
Show me the Code!
Architecture

We are using docker compose and running 3 containers
a) golang
b) prometheus
c) grafana
Exposing /metrics endpoint in GO API
Import prometheus client libraries
For exposing metrics from our GO api, we will need to import golang client libraries for Prometheus.
Prometheus has official client libraries for GO, Java or Scala, Python and Ruby
.
Unofficial client libraries are also available for other languages.
Have a look here for list of Prometheus Client libraries
|
|
Creating Counter metrics and Middleware, registering counter metric to Prometheus
|
|
Registering Prometheus http handler to metrics endpoint
|
|
Prometheus.yml
This is the configuration where we tell Prometheus to scarp the data from an endpoint. In this case, we are asking prometheus to pull metrics from golang application on /metrics end point and the IP address.
This is static configuration. Prometheus also supports service discovery pattern to find it’s targets for pulling the metrics.
|
|
Docker compose
Let’s create our docker compose file.
The file is self explanatory, the only catch is at line 16, while mounting prometheus volumes.
And this is because, I am running docker on Windows 10 using Oracle Virtual VM.
With this docker setup, there is only one shared folder form your local host to virtual VM and it is c:\\users
.
If we want to put prometheus.yml at some other location on local host then we have to make that folder sharable with Oracle VM box.
|
|
Running Docker Compose
starting docker compose
|
|
-d is for running containers in detachable mode.
verifying containers
|
|
We have 3 containers running now
golang at 8080,
prometheus at 9090 and
grafana at 3000
Launching applications
Launch application with below urls.
Note
:- I am using “192.168.99.100” as host because that’s my Oracle VM ip address for docker.
golang end points
http://192.168.99.100:8080/products
Click to see product API response
http://192.168.99.100:8080/metrics
Click to see metrics response
Prometheus application
This will show the metrics which prometheus data retrieval service is scrapping from golang application over /metrics
http://192.168.99.100:9090/
Click to see how data looks on Prom UI
Grafana application
http://192.168.99.100:3000/
Login with default user and password as admin.
Grafana configuration
Once we login to Grafana using admin and admin as user and password.
Create DataSource
This is where, we tell Grafana to talk to Prometheus.
After this configuration, grafana pull data from Prometheus htp server component using PromQL.
Create dashboard
This is where you will create dashboard and then panel.
Inside Panel you can add your promQL query and there are many other configuration to play around.
Panel and it’s configuration
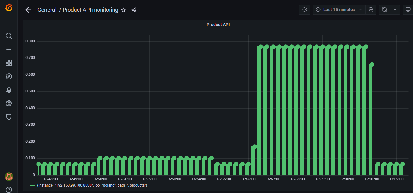
Load test the api and monitor metrics on grafana
Let’s add load to the API, so that we can see real time graph in Grafana.
I will use hey
for adding load to my api. If you haven’t tried hey library, give a try. Hey is beautiful.
download hey
$ go get -u github.com/rakyll/hey to install hey
Verify download
$ which hey
You should see hey
folder inside your $GO-PATH\bin\
Running the load
hey -n 10 -c 2 -m GET -T “application/json” http://192.168.99.100:8080/products
-n = Number of requests to run.
-c = Number of workers to run concurrently
-m = HTTP method
-T = Content-type
Grafana dashboard after load
Show me the Code!
Go API with Prometheus and grafana integration using Docker Compose